网站首页  词典首页


请输入您要查询的字词:

 

字词 PC级自动转换开关
类别 中英文字词句释义及详细解析
释义

PC级自动转换开关


1.常用PC级自动转换开关产品型号、制造公司和主要技术参数

常用PC级自动转换开关一般适用于额定绝缘电压690V,额定工作电压400V,额定频率50Hz或60Hz,其他主要技术参数和产品型号、制造公司见表1-178。

表1-178 常用PC级自动转换开关主要技术参数和产品型号、制造公司

2.PC级自动转换开关结构

PC级自动转换开关由一般由开关主体和自动控制器两部分组成,二者之间用带有插头的电缆连接,不需要其他外围器件,不需要用户另接信号线及控制线,且体积小,是同规格CB级ATSE体积的1/3或1/2;主触头系统为单刀双掷结构,自身联锁,不会造成同时接通两路电源现象;操作机构为一个线圈双向操作机构简单,动作速度快,转换动作时间小于100ms;主触头切换容量大,可以带6Ie切换;带非优先线路选择开关(重要、非重要负载选择);产品有2极、3极、4极(N极)有闭路转换和开路转换两种,接线方式有板前和板后二种。

3.PC级自动转换开关性能

PC级自动转换开关功能可分为自投自复(R)、自投不自复(0)、遥控(Y)和加卸负荷(T)四种,控制器有电网-电网(DN1)型和电网-发电(GN1)型二种。

(1)电网-电网(DN1)型控制器:

①电网-电网(DN1)型控制器的功能选择。

转换控制器通过功能选择可进行各种状态的转换:

a.自动状态(钥匙开关上的绿点处于自动位置):自动检测常用电源、备用电源欠压、过压及断相(断任意一相),并发出动作指令。

b.手动状态(钥匙开关上的绿点处于手动位置):这时应将实验/运行开关置于实验,两路电源均不受控制,这时方可进行人工手柄切换,请注意,在自动控制状态下不允许用手柄操作切换。

c.自投自复状态(钥匙开关上的绿点处于自复位置):当常用电源出现故障经t1延时后,转换控制器转换至备用电源位置(自投);当常用电源恢复正常时,经t2延时后,转换控制器自动返回到常用电源位置(自复)。

d.自投不自复状态(钥匙开关上的绿点处于不自复位置):当常用电源出现故障经t1延时后,转换控制器转换至备用电源位置;当常用电源恢复正常时,转换控制器不转换,直到备用电源出现故障后,转换控制器才返回到常用电源位置。

e.遥控状态(钥匙开关上的绿点处于试验位置):当钥匙开关上的绿点处于试验位置时,转换控制器转换至备用电源;当钥匙开关上的绿点处于运行位置时,转换控制器将返回至备用电源。

②电网-电网(DN1)型控制器的延时环节调节:

t1:常用电源关闭,开启延时:0.15s,0.18s,1.1s,1.5s,3s,3.5s,12s,35s(可调)。

t2:备用电源开启,关闭延时:0.1~60s(可调)。

开关通过功能选择可进行各种状态的转换。

③电网-电网(DN1)型控制器的欠压、过压调节:

欠电压:65%、75%、85%的额定工作电压(可调)。

过电压:115%的额定工作电压(可调)。

④电网-电网(DN1)型控制器的负荷过载报警。配备电流互感器,当负载电流超过规定值时,过载指示灯显示。

⑤电网-电网(DN1)控制器的显示功能见表1-179。

表1-179 电网-电网(DN1)型控制器的显示功能

(2)电网-发电机(GN1)型控制器:

①电网-发电机(GN1)型控制器的功能选择:

a.自动状态(钥匙开关上的绿点处于自动位):当控制器自动检测到UN出现断相、欠压、过压故障时,此时对应的故障灯亮,控制器发出起动发电机组指令,发动机组电压达到85%后,开关转换至备用电源位置。当UN正常后,经T2延时返回到常用电源位置。经T4延时,加上QT负荷,再经T5延时后,关闭发动机组。加卸负荷的开关电器QT可依据用户的需要配置。

b.手动状态(钥匙开关上的绿点处于手动位):此时控制器失电,停止发出各种动作指令,允许用手柄操作开关。

c.现场试验(钥匙开关上的绿点处于试验位):可模拟常驻用电源UN故障,当钥匙开关处于试验位时,开关自动转换到备用电源位置,钥匙开关返回至运行位,开关也返回到常用电源位置。

②电网-发电机(GN1)型控制器的延时环节调节。GN1型转换控制器设有t1~t6六个延时环节。需要调节延时环节时打开转换控制器的面板,高线路板上分别对应的t1~t5拨码开关。t1表示避开电网干扰延时:出厂整定值t1=0.1s。t2表示返回延时:出厂整定值t2=5s。t3表示卸负荷后延时:出厂整定值t3=0.5s。t4表示加负荷前延时:出厂整定值t4=0.5s。t5表示关闭发电机组延时:出厂整定值t5=60s。t6表示启动发电机组延时:出厂整定值t6=15s。

③电网-发电机(GN1)型控制器的欠压、过压调节。

欠电压:65%、75%、85%的额定工作电压(可调)。

过电压:115%的额定工作电压(可调)。

④电网-发电机(GN1)型控制器的负荷过载报警。

配备电流互感器,当负载电流超过规定值时,过载指示灯显示。

4.PC级自动转换开关工作原理

PC级自动转换开关两路电源信号通过开关主体同时接入转换控制器,控制器对两路电源电压同时进行检测。在自动控制状态下,若两路电源都正常,开关处于常用电源位置,若检测到备用电源出现异常,自动控制器将会出现声光报警,以引起工作人员注意。在备用电源处于异常状态时,常用电源出现异常,开关不能进行自动转换,只有备用电源处于正常状态,常用电源出现故障时,才能进行自动转换。为了避免电网中出现的瞬时扰动被误认为故障而产生电源切换,采用了适当的故障确认延时,并且在欠压和过压情况下,延时有效,而在断电情况下,不经过延时立即转换。另外,为了消除采集的电源信号对控制回路的干扰,各相信号的采集均用光电耦合器隔离。两路电源的控制回路相对独立,信号的传递亦用光电耦合,控制输出使用电气联锁,以避免互相干扰和误动作。转换开关采用线圈激励,往复拉式动作,动作速度快,且自锁可靠,触点保持压力充分,动作完成后,自动切断线圈激励回路。

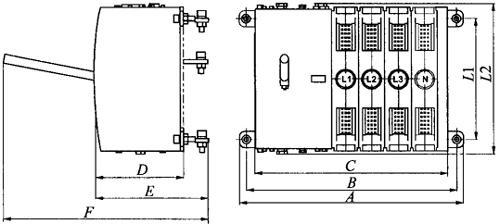
5.PC级自动转换开关外形及安装尺寸

PC级自动转换开关开关主体外形及安装尺寸见图1-146和表1-180。

图1-146 PC级自动转换开关主体外形及安装尺寸

表1-180 PC级自动转换开关主体安装尺寸/mm

随便看

 

离鸟网收录3541549条中英文词条,其功能与新华字典、现代汉语词典、牛津高阶英汉词典等各类中英文词典类似,基本涵盖了全部常用中英文字词句的读音、释义及用法,是语言学习和写作的有利工具。

 

Copyright © 2004-2024 vtrois.com All Rights Reserved
更新时间:2026/4/6 23:19:31