网站首页  词典首页


请输入您要查询的字词:

 

字词 先复位机构
类别 中英文字词句释义及详细解析
释义

先复位机构


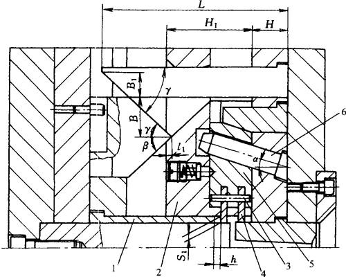
图4-151为斜导柱式先复位机构。由于侧型芯2与推杆4在合模过程中发生干扰,故采用推杆先复位结构。滑块3斜孔旁设置一根复位杆5,斜导柱的一端有一小平面,合模时,斜导柱1首先推动复位杆5,因而也推动推板6,使推杆4先复位。

图4-151 斜导柱式先复位机构

1—斜导柱 2—侧型芯 3—滑块 4—推杆 5—复位杆 6—推板

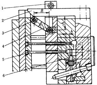
图4-152为连杆式先复位机构。连杆4以圆柱销3为支点,一端套在装有滑块2的圆柱销1上,另一端与推杆固定板接触,当滑块2合模时,连杆4以圆柱销3为支点,摆动至竖直状态,从而使推杆5先复位,避免与侧型芯发生干涉。

图4-152 连杆式先复位机构

1—圆柱销 2—滑块 3—圆柱销 4—连杆 5—推杆

图4-153为铰链式先复位机构。合模时,在侧型芯1移至推杆5的部位之前,楔板2已推动由连杆4组成的铰链机构使推杆固定板6后退,迫使推杆先复位,避免了侧型芯1与推杆5发生干涉。

图4-153 铰链式先复位机构

1—侧型芯 2—楔板 3—复位杆 4—连杆 5—推杆 6—推杆固定板

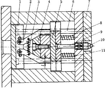
图4-154为支撑杆式先复位机构。顶出过程中,装于固定板1的支撑杆2向前移动,推动推板5,由推杆9顶出螺纹型芯10和制品,与此同时,由于静止不动的楔块4的斜面作用,支撑杆2向两侧分开与推板5脱离接触,这样就在弹簧11的作用下使推杆9先复位,合模时由复位杆6使固定板1复位,而支撑杆2在拉簧作用下回至原始位置。此种结构适用于装活动型芯的制品嵌件。

图4-154 支撑杆式先复位机构

1—固定板 2—支撑杆 3—拉簧 4—楔块 5—推板 6—复位杆 7—动模板 8—复位杆 9—推杆 10—螺纹型芯 11—弹簧

图4-155为摆杆式先复位机构。合模时,楔杆2推动滚轮3使摆杆4摆动,迫使顶出机构带动推杆5完成先复位,从而避免侧型芯6与推杆5合模过程中发生干涉。

图4-155 摆杆式先复位机构

1—滚轮 2—楔杆 3—滚轮 4—摆杆 5—推杆 6—侧型芯

图4-156为三角块式先复位机构。合模时,由于闭模过程中斜导柱带动滑块5运动,侧型芯4将与推管1发生干涉,因此必须使推管1先复位,此处采用了三角块2和楔杆3组成的先复位机构,合模过程中,楔杆3推动三角块2,即推动推板使推管1回到与侧型芯不发生干涉的位置,从而避免发生碰撞。

图4-156 三角块先复位机构

1—推管 2—三角块 3—楔杆 4—侧型芯 5—滑块 6—斜导柱

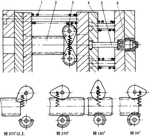
图4-157为凸轮式齿轮齿条先复位机构。顶出时,齿条2带动凸轮式齿轮3转动,转90°时,推杆5将螺纹型芯6连同制品顶出模外;转180°时,由弹簧4使推杆5先复位;转270°时,齿条2与齿轮3脱离啮合,在此瞬间,由弹簧1使齿条2复位;转270°以上状态时,齿条2复位后,拉簧即带动一队齿轮恢复到初始位置。

图4-157 凸轮式齿轮齿条先复位机构

1—弹簧 2—齿条 3—齿轮 4—弹簧 5—推杆 6—螺纹型芯

随便看

 

离鸟网收录3541549条中英文词条,其功能与新华字典、现代汉语词典、牛津高阶英汉词典等各类中英文词典类似,基本涵盖了全部常用中英文字词句的读音、释义及用法,是语言学习和写作的有利工具。

 

Copyright © 2004-2024 vtrois.com All Rights Reserved
更新时间:2026/4/7 5:02:22