网站首页  词典首页


请输入您要查询的字词:

 

字词 分置式液压系的主要部件
类别 中英文字词句释义及详细解析
释义

分置式液压系的主要部件


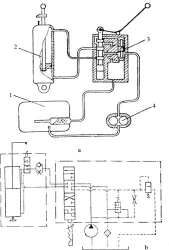
大中型拖拉机液压系统一般由液压油泵、分配器、油缸、油箱和附属元件组成。这些主要元件分别布置在拖拉机的不同位置上,用油管连接起来时,称其为分置式液压系统。东方红-75、802,铁牛-55等型拖拉机采用分置式液压系统,东方红-75型拖拉机的液压系统如图4-37所示。油泵装于发动机左前方,分配器固定于驾驶室左前壁外侧,双作用油缸布置在拖拉机后部,油箱装于驾驶室左侧底板下。该系统可以完成农具提升、压降、浮动和中立等动作。油泵来油经分配器进入油缸下腔,推动活塞上移时,通过悬挂机构使农具“提升”,油缸上腔的油经分配器流回油箱。油泵来油经分配器进入油缸上腔,推动活塞下移时,实现农具“压降”,油缸下腔油液经分配器回油箱。油缸上、下腔同时与油箱相通,农具处于“浮动”位置,油泵来油经分配器回油箱。分配器使油缸上、下腔彼此不通,活塞不能上下移动,农具被固定在某一位置而处于“中立”状态,油泵来油全部回油箱。该液压系统的齿轮式油泵见小型拖拉机部分。

图4-37 东方红-75型拖拉机的液压系统

a.液压系统简图 b.液压系统油路简图

1.油箱 2.油缸 3.分配器 4.油泵

(一)分配器

分配器用以控制油流的方向,实现农具的升降或保持在某一工作位置。东方红-75、802和铁牛-55型拖拉机均可采用的FP1-75A型分配器如图4-38所示。主要由壳体、滑阀、回油阀、安全阀和定位、自动回位机构组成。

图4-38 FP1-75A型分配器

1.上盖 2.滑阀 3.分配器壳体 4.回油阀盖 5.回油阀弹簧座 6.回油阀弹簧 7.回油阀导套 8.回油阀体 9.安全阀支座 10.安全阀 11.回油阀座 12.安全阀弹簧支座 13.安全阀弹簧 14.安全阀弹簧调整螺钉 15.锁紧螺母 16.锁紧罩 17.球阀 18.升压阀 19.定位弹簧 20.定位钢球 21.滑阀弹簧上座 22.滑阀弹簧下座 23.下盖 24.滑阀螺塞 25.调整螺钉 26.滑阀弹簧 27.支撑套筒 28.升压阀弹簧 29.定位弹簧座 30.分离套筒 31.升压阀支承销

A.调节油路 B.上回油路 C.增压油路 D.压降油路 E.提升油路 F.节流孔 G.安全阀油路

1.主要构造

(1)壳体:壳体由上、下盖和阀体组成,用螺栓相互连接,上、下盖由铝合金制成,阀体由灰铸铁制成。上盖安装操纵手柄,下盖回油口用低压油管与油箱滤清器连接。阀体上制有与油泵和油缸上、下腔相通的接头螺孔。阀体内制有油道和安装滑阀、回油阀和安全阀的座孔。

(2)滑阀:滑阀是一个精密零件,由铬钢制成,与阀体精密配合,其上有6道环带和5道环槽。上段的一、二道环带与环槽用以控制回油阀的开闭。中段的环带与环槽用于控制油流的方向。滑阀下方安装定位和自动回位机构。

(3)回油阀:回油阀由阀体、阀座和弹簧等组成。阀体中部环带上制有节流小孔,孔下部与进油路相通,上部与调节油路相通。回油阀主要用来控制系统内的工作油压。

(4)安全阀:安全阀用来限制系统内的最高油压力,由安全阀及其支座、安全阀弹簧与调整螺钉等组成。安全阀上方油路与回油阀上腔相通,下方油路回油箱。

2.FP1-75A型分配器工作过程 FP1-75A型分配器的工作情况如图4-39所示。

提升位置

中立位置

压降位置

浮动位置

图4-39 FP1-75A型分配器工作情况

(1)“提升”位置:操纵手柄向上扳到“提升”位置时,滑阀处于最下方位置,定位钢球卡入分离套筒和支撑套筒之间的凹槽内,使滑阀定位。

此时滑阀第一道环带封闭调节油路A(图4-38),回油阀关闭,油泵来油经滑阀第三道环槽和高压油管进入油缸下腔,推动活塞上移,实现农具提升。油缸上腔油液经滑阀第五道环槽回油箱。

当活塞上升到油缸极限位置、系统油压升到9.8~10.78MPa时,自动回位机构起作用,定位钢球被推开,滑阀在弹簧力作用下自动回到中立位置,回油阀随之开启而卸压。

(2)“中立”位置:手柄在中立位置时,靠滑阀弹簧的预压力进行定位。此时,油泵来油被滑阀第四、五道台肩阻挡,油缸上、下腔油路分别被滑阀第五、六和第三、四道台肩阻挡。缸内油液不能流出,活塞不能移动,农具停在相应位置上。油泵来油经开启的回油阀流回油箱。

(3)“压降”位置:将手柄放在压降位置时,定位钢球位于支撑套筒的浅槽中,滑阀不能定位,由驾驶员直接控制。此时油泵来油经增压油路进入油缸上腔,油缸下腔油液回油箱,农具被压降。若松开手柄,滑阀回到中立位置。

(4)“浮动”位置:将手柄下压到浮动位置时,定位钢球卡在支撑套筒下端台肩上定位。此时油泵来油经回油阀回油箱,油缸上、下腔的油路均与回油路相通,农具不受约束,可利用高度调节法进行田间作业。

(5)安全阀作用过程:液压系统工作时,高压油液通过回油阀节流小孔、安全阀油路G(图4-38)作用于安全阀上,由于某种原因使系统内油压升至12.74MPa时,迫使安全阀开启,一部分高压油液经安全阀孔道流回油箱。这时回油阀节流小孔的节流作用,使回油阀开启,大部分油液经回油阀座孔流回油箱,系统油压迅速下降,安全阀在其弹簧力作用下又关闭,回油阀随之关闭,起到限制系统最高压力的作用。

(二)液压油缸

液压油缸将作用在活塞上的液压能转变为机械能。分置式液压系统采用双作用式液压油缸,东方红-75、802型拖拉机液压系统采用YG-110型双作用液压油缸,其活塞最大行程为250mm,活塞调节行程为0~230mm,额定工作压力为9.8MPa,最大提升力为88200N。这种液压油缸的构造如图4-40所示。活塞用螺母固定在活塞杆一端,活塞环槽中装有橡胶密封圈和2个牛皮挡圈,以防止上、下腔之间漏油。活塞杆另一端经连接套与提升臂铰接。上、下盖与缸体用4根螺栓连接成一体。上盖的活塞杆孔内装有除尘片,防止灰尘进入油缸。上盖有2个管接头,连接两根高压软管,其中一根通油缸上腔,另一根经缓降阀、定位阀和输油管通下腔。下盖与拖拉机机架铰接。

图4-40 液压油缸

1.下盖连接盖 2.下盖 3.弹簧垫圈 4、6、7、11、15.橡胶密封圈 5.输油管 8.活塞 9.活塞杆 10.垫片 12.定位阀 13.定位阀座 14.定位阀导套 16.除尘片 17.螺栓 18.蝶形螺母 19.定位卡箍挡块 20.黄油嘴 21.活塞杆连接套 22.除尘片盖板 23.堵塞 24.上盖 25.连接螺母 26.高压软管 27.双头螺栓 28.牛皮挡圈 29.螺母 30.缸筒 31.缓冲阀

农具下降时,油缸下腔油液经定位阀、缓降阀、油管和分配器回油箱,活塞随着下移,当活塞杆上的定位卡箍挡块压住定位阀时,定位阀下移而切断下腔油路,农具停止下降,节流作用使定位阀继续落座,在定位阀尾端与挡块之间出现10~12mm的间隙。农具提升时,油泵来油必须首先向上推开定位阀,才能进入油缸下腔。如果改变定位卡箍挡板相对于活塞杆的位置,即可调整农具的降落高度。当悬挂农具长途运行时,可将定位阀压入阀座,农具被锁定在运输位置。缓降阀在农具下降时,能减小油缸下腔油路的通道面积,从而减缓农具的下降速度,防止农具冲击地面而损坏。

随便看

 

离鸟网收录3541549条中英文词条,其功能与新华字典、现代汉语词典、牛津高阶英汉词典等各类中英文词典类似,基本涵盖了全部常用中英文字词句的读音、释义及用法,是语言学习和写作的有利工具。

 

Copyright © 2004-2024 vtrois.com All Rights Reserved
更新时间:2026/5/28 23:49:20