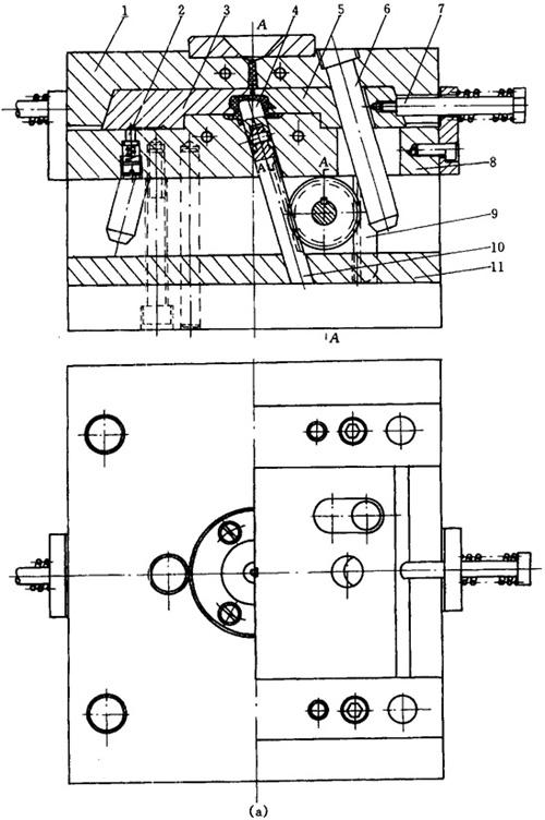
制品两侧有外侧凹,内孔为一长方形斜孔,外侧凹由滑块3、5成型,斜孔由型芯4成型。为缩短塑料流程及减少注射成型后的修饰工作,因此采用直流道点浇口直接进料方式。该模具采用了斜销及齿轮齿条抽芯机构,可同时完成两侧抽芯及斜孔抽芯。此模具为齿轮齿条机构成型斜孔的注塑模具。
开模时,斜导柱6和另一斜导柱带动滑块5、3向两侧移动脱开制品,同时齿条9带动齿轮16逆时针旋转,并通过轴15及平键14带动齿轮13,齿轮13同与型芯4相连接的齿条10相啮合,因此使齿条10及型芯4沿抽出方向移动,完成斜孔抽芯,见图5-17。

图5-17(a) 塑料洗衣机把手注塑模具主视图及俯视图

图5-17(b) 塑料洗衣机把手注塑模具侧视图及塑件图
1—定模板 2—限位销 3—滑块 4—型芯 5—滑块 6—斜导柱 7—拉杆 8—动模板 9—齿条 10—齿条 11—垫板 12—压板 13—齿轮 14—平键 15—轴 16—齿轮