网站首页  词典首页


请输入您要查询的字词:

 

字词 水平带式真空洗浆机
类别 中英文字词句释义及详细解析
释义

水平带式真空洗浆机


1.概述

水平带式真空洗浆机最早是美国恩威罗泰克公司的产品。80年代初期我国已试制成功并迅速得到推广。水平带式真空洗浆机属于薄浆层连续逆流置换设备,有结构简单,造价低廉,能耗低等特点,适合于洗涤草浆、苇浆等。当然水平带式真空洗浆机结构几经改进,但该机在机械设计上仍存在-些问题,影响了工艺性能。目前在实际生产中,大多数还只能作粗浆洗涤设备,极少用于为碱回收提取黑液。履带式水平带式洗浆机目前尚在试制中。

2.水平带式真空洗浆机结构

国产的水平带式真空洗浆机主要有ZND型、ZNDA型和ZNDC型三个系列。ZNDC型水平带式真空洗浆机系列是在ZND型及ZNDA型系列基础上改型设计的,但其主要结构基本相同(见图6-4-14)。

图6-4-14 水平带式真空洗浆机结构示意图

1-传动辊 2-尾辊(张紧辊) 3-滤带 4-滤带托辊 5-滤网 6-真空吸滤箱 7-流浆箱 8-滤带喷洗管 9-滤网喷洗管(移动升高压喷洗管) 10-喷洗装置 11-排料辊 12-低压喷水管 13-滤网导辊 14-滤网张紧辊

过滤面由一条无端的紧贴在真空吸滤箱板面上沿水平移动的无端橡胶滤带和一条无端滤网组成,滤带套在传动辊和胸辊上,由传动辊带动,滤网与滤带大部分重叠在一起,仅在滤网纠偏辊,张紧辊和高压、低压喷水管处才借导网辊使两者分开。

流浆箱上设有可升降的闸板,以便调节浆层厚度和保持上浆液位。

真空吸滤箱为六段。第一段供很浓的液体成型用,其余五段供逆流洗涤用,每段由1~3个真空吸滤箱组成。

采用C型悬臂机架,便于装拆橡胶滤带及更换无端滤网。

胸辊上装有滤带张紧装置及张力传感器。胸辊和传动辊上装有两个定位圈,防止滤带跑偏。

配有不锈钢密封汽塞。

3.水平带式真空洗浆机主要技术特征

表6-4-17ZNDC型系列水平带式真空洗浆机主要技术特征

4.水平带式真空洗浆机流程及要求

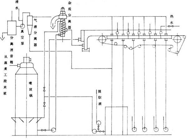
①供浆流量和浓度必须保持稳定,应配有流量和浓度的自动调节及指示仪表。

②如图6-4-15所示的流程中,只配一个黑液槽供成形段和第一洗涤段滤液的贮存用,其余各段不配黑液槽,其滤液直接用泵送到前一段进行喷洗。黑液槽及2~5洗涤段的滤液管上应装有液位自动控制及指示仪表。最后一段洗涤水应配有流量和温度指示仪表。

图6-4-15 水平带式真空洗浆机洗涤流程(一)

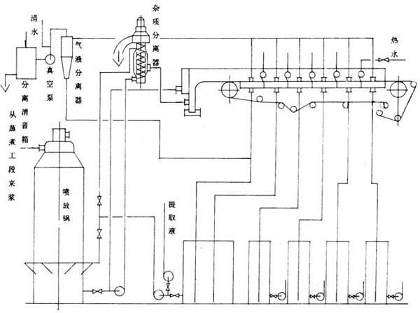
③如图6-4-16所示的流程中,除了成型段和第一洗涤段合用一个黑液槽之外,其余各段各配一个小黑液槽,其有效贮存体积按黑液在其中的停留时间为3~5min考虑,所有黑液槽都应配有液位自动控制及指示仪表。

图6-4-16 水平带式真空洗浆机洗涤流程(二)

④洗前浆料须经杂质分离器或压力除节筛去除重杂质或节子,以免这些杂质卡在流浆箱闸板处,破环浆层的形成。

5.洗涤稻、麦草浆主要工艺参数

表6-4-18 洗涤稻、麦草浆主要工艺参数

6.水平带式真空洗浆机操作顺序

(1)开机顺序

①启动真空泵,各滤液泵和供浆系统的各台设备。

②打开进浆阀门,待浆位达到一定高度后,再启动洗浆机;待浆料成形并运行至最后一洗涤段,使各吸滤箱的真空形成后,把洗浆机的车速降至零,并关闭进浆阀门;然后打开洗涤水及各段洗涤的阀门,对浆层进行静态逆流洗涤;待浆层洗涤干净后,再慢慢打开进浆阀门并慢慢提高洗浆机的车速及加大洗涤水量,使其产量洗涤水加入量,洗净度及提取黑液的浓度等达到规定指标。

(2)停机顺序

①如停机时间不长,则先停洗涤机和关闭进浆阀门,然后关闭其它设备及真空泵,这样可保留洗浆机洗涤面上浆层,以利于下一次开机。

②如要长期停机,应把整个洗涤系统清洗干净后再停机。

7.维护及保养

①减速器采用40号机械油润滑。首次运转100h后应将其排掉,更换新油。以后每隔半年更换1次。

②各辊筒的轴承采用3号或4号钙基润滑脂润滑。每隔半年装填1次,可打开轴承端盖装填。

③滤带及滤网的张紧螺杆须经常擦洗,并涂以润滑脂,以防锈蚀。

④高压喷水装置的喷头与喷头座之间的结合面出厂时已涂刷可剥性液态密封胶,在每次更换喷头时,应将其清除干净,然后刷上新的密封胶。

8.易损件、备件

表6-4-19 易损件、备件明细表

随便看

 

离鸟网收录3541549条中英文词条,其功能与新华字典、现代汉语词典、牛津高阶英汉词典等各类中英文词典类似,基本涵盖了全部常用中英文字词句的读音、释义及用法,是语言学习和写作的有利工具。

 

Copyright © 2004-2024 vtrois.com All Rights Reserved
更新时间:2026/4/7 15:21:46