网站首页  词典首页


请输入您要查询的字词:

 

字词 涵洞结构计算提示
类别 中英文字词句释义及详细解析
释义

涵洞结构计算提示


作用于涵洞上的荷载有:填土压力(垂直土压力和水平土压力)、内外水压力、洞身自重以及填土上的活荷载(如路下涵)等。

填土压力是涵洞的主要荷载,其大小除与填土高度和土壤性质有关外,还与施工方法、洞身刚度有关。洞顶填土方式主要有上埋式和沟埋式两种。

(一)上埋式填土压力计算

1.垂直土压力按下式计算:

P=KsγsHD1(kN/m) (2-7-46)

式中 H——洞顶以上填土高度(m)

γs——填土重度(kN/m3)

D1——涵洞外轮廓宽度(m)

KS——系数,可按表2-7-20查用

表2-7-20 系数Ks

2.水平土压力按下式计算:

Py=ξγsH1 (2-7-47)

式中 Py——计算截面处的水平土压力(kPa)

H1——填土顶面至计算截面的高度(m)

ξ——系数,对一般砂性土或较干的粘土可采用0.35~0.45,当填土含水量较大时可提高到0.5~0.55。

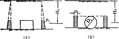
矩形涵洞的水平土压力Py分布呈梯形;圆形涵洞的土压力P可近似地采用矩形,即用管中心处的土压强;分别见图2-7-44a、b。

图2-7-44 水平土压力计算图形

(二)沟埋式填土压力计算

1.垂直土夯实较差,B-D1<2m时,涵洞每米洞长上的垂直土压力为:

P=KgγsHB (kgf/m) (2-7-48)

式中 B——沟槽宽度(m)

H——涵管顶面至地面的高度(m)

Kg——沟埋式回填土垂直土压力系数,可按填土种类由表2-7-21查出Kg的曲线编号,再从图2-7-45中曲线查得。

表2-7-21 各种土壤Kg曲线编号

图2-7-45 沟埋式回填土垂直土压力系数Ks曲线

2.当填土压实良好,B-D1>2m时,涵洞每米洞长上的垂直土压力为:

当沟槽为梯形断面(图2-7-46)时,垂直土压力仍按上式计算,仅将式中槽宽B改用洞顶处的槽宽Bo;查Kg值时,将H/B改用H/Bo值(Bo为距地面H/2处的槽宽)。如沟槽过宽,按上式求得的土压力值较上埋式计算数值大时,应取用上埋式公式(2-7-46)计算的数值。

图2-7-46 沟埋式土压力计算示意

3.水平土压力,当BO-D1>2m时,水平土压力与上埋式相同,即按式(2-7-47)计算。当B-D1≤2m时,则应乘以局部作用系数Kn。Kn的计算式为:

(三)盖板式涵洞

盖板按简支梁计算。对于整体式底板,将侧墙与底板视做一个整体结构,将顶部与盖板作为铰接,进行计算;对于分离式底板,侧墙一般按挡土墙计算,也可将盖板及底板作为支承,按简支梁计算。

(四)箱型涵洞

钢筋混凝土箱涵,按四边封闭的框架,采用力矩分配法计算,较为简便。地基反方可简化为均布荷载。

(五)拱形涵洞

根据拱圈构造与侧墙底板连接型式的不同,采用不同方法进行计算:无铰拱按弹性中心法或压力线法计算;整体式底板和侧墙,按整体式结构计算;分离式底板,侧墙通常按重力式挡土墙计算;考虑到顶拱推力和底板的支承作用,侧墙可按轻台拱桥计算;底拱可根据构造按无铰拱或两铰拱计算。地基反力可简化为均布荷载。

随便看

 

离鸟网收录3541549条中英文词条,其功能与新华字典、现代汉语词典、牛津高阶英汉词典等各类中英文词典类似,基本涵盖了全部常用中英文字词句的读音、释义及用法,是语言学习和写作的有利工具。

 

Copyright © 2004-2024 vtrois.com All Rights Reserved
更新时间:2026/4/6 19:37:42