网站首页  词典首页


请输入您要查询的字词:

 

字词 立式(塔式)连续蒸煮器
类别 中英文字词句释义及详细解析
释义

立式(塔式)连续蒸煮器


1.10t/d立管式连续蒸煮器

(1)适用范围及工作压力

适用于稻、麦草、蔗渣等原料碱法连续蒸煮;工作压力392~441kPa。

(2)工艺流程图(见图6-3-4)。

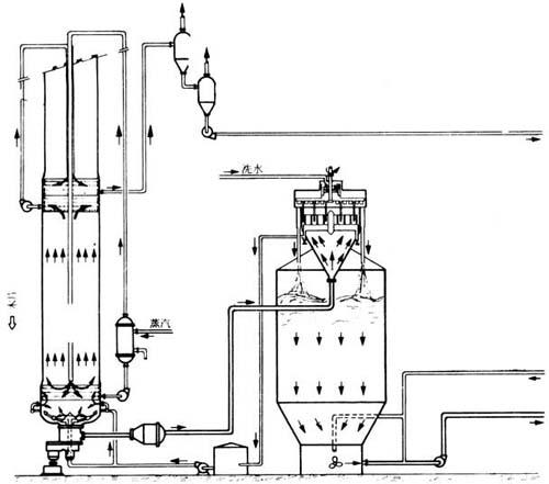
图6-3-4 10t/d立管式连续蒸煮流程

1-胶带运输机 2-转子计量计 3-风送机 4-浓碱槽 5-浓碱箱 6-稀碱箱 7-热水箱 8-旋风分离器 9-浸渍机 10-碱液位箱 11-螺旋压榨机 12-立式螺旋推进器 13-立式连续蒸煮器 14-混合冷凝器 15-喷放锅 16-排料阀

(3)设备技术特征

①胶带输送机:胶带宽500mm,鼓轮中心距10m,线速11m/min,电动机1.7kW,减速机PM250-Ⅰ-IU。

②调量器:双辊钉齿式,辊子规格Φ350×640mm,双辊中心距336mm,辊子转速2~6r/min。电机JZS-51,3/1kW,470-1410r/min。ZYS型4.4kW,1900Z/F,减速箱PM250-Ⅰ-2U。

③风机:进口Φ408m,出口Φ400×400mm,叶轮Φ750×340mm,电机20kW。

④旋风分离器:圆筒部Φ1000×1300mm,锥体高50mm,入料口Φ300mm,放料口500×300mm,排气口Φ520mm。

⑤浸渍机为链条耙齿式,浸渍槽宽600mm,长6700mm,倾斜40°,链条速度3.1m/min,进料口640×940mm,出料口500×731mm,电机2.8kW,减速箱PM350-Ⅰ-2U。

⑥螺旋压榨机:螺旋Φ387mm,6节半,螺距300,240,190,190,190,190,95mm,螺旋转速12.5r/min,筛鼓孔径Φ2.5~3mm(部分Φ4~5mm),电机10kW,蜗杆蜗轮减速箱,速比53∶2。

⑦立管螺旋输送器:螺旋前4节Φ280mm,螺距200mm,后半节螺旋Φ280mm递减至Φ150mm,螺旋转速31r/min。输送管Φ340mm,加防滑筋条后有效内径为Φ320mm。电机JTC562、1.6kW、31r/min。

⑧格仓进料器:转子规格Φ439/Φ420×382mm,锥度1∶20。格仓共7格,每格容积2500n1,转速13.5r/min,进料口268×220mm,出料口268×180mm,工作压力392~588kPa,(4~6kg/cm2),电机2.8kW,减速机PM250-Ⅲ-IU。

⑨蒸煮横管:内径Φ350mm有效长2800mm,管壁厚10mm。螺旋Φ310mm,螺距210mm,转速22r/min,进料口Φ350mm,电机2.8kW,减速机PM250-Ⅲ-IU。

⑩蒸煮立管:内径上端Φ600mm,下端Φ900mm,管壁厚10mm,长度9000mm。总容积4m3,有效容积3.5m3,工作压力392~784kPa(4~8kg/cm2),水压试验1176kPa(12kg/cm2)。

进料口Φ350mm,出料口Φ150mm2个。

搅拌器,4片桨叶式,Φ850mm,转速8r/min。电动机2.8kW,减速机PM350-Ⅰ-IU。

⑾弯管排料器:进口管径Φ150mm,出口径Φ127mm,阀口Φ80mm,排料速度11~37次/min,电机JZS51,3/1kW,470~1410r/min和电机ZYS型4.4kW,1900Z/F。

⑿喷放锅:有效容积3m3,进料口Φ80mm,出料口Φ130mm,推进器螺旋桨式Φ300mm,转速330r/min。电动机1.7kW。

2.ZJL11型立锅式连续蒸煮器

主要适用草类原料制浆,生产能力草浆20t/d,蔗渣浆25t/d,最大蒸汽压力392kPa(4kg/cm2)。

(1)活底料仓

尺寸7000×3600×4000mm,有效容积60m3,链板线速0.07~0.35m/min,重量4800kg。电机JZT51-4,7.5kW,1200~120r/min2台,减速机速比170.181台,PM250-Ⅸ-12,速比8.231台。

(2)预浸渍管

Φ900×7000mm,有效容积3.3m3,螺旋转速2~10r/min,草料在管内停留时间1.35~6.75min。

配用电机JZT52-4,10kW,1250~250r/min,拖动电机JO2-52-4T2,10kW。减速电机PM500-Ⅲ-2Z。

(3)格仓加料器

转子规格Φ650/Φ595×550mm,转速8~24r/min,进料口250×400mm,出料口Φ450mm,电机JZT51-4,7.5kW,1250/250r/min,拖动电机10kW。

(4)预蒸管(又称卧式螺旋蒸煮管)

Φ600×5000mm,螺旋Φ550mm,转速1.7~17.1r/min,进料出料口为Φ460mm。

电机JZT42-4,5.5kW,1200/120r/min,拖动电机JO242-4T25.5kW。

(5)立式蒸煮锅

有效容积15m3,蒸煮区Φ1400×8500mm,黑液提取区Φ1500×2000mm,最高工作压力392kPa(4kg/cm2),搅拌器转速7.2r/min,电机7.5kW,960r/min。

(6)连续排料器

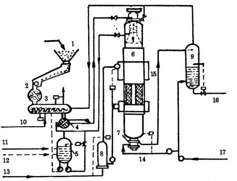
图6-3-5 立式连续蒸煮器

可调节排料口Φ0~40mm

(7)平底喷放锅

Φ2000×7670mm,有效容积15m3,循环器Φ450mm,转速300r/min,最高工作压力245kPa(2.5kg/cm2)。电机5.5kW,转速960r/min。

3.草类原料立式连续蒸煮器

因为草类原料有堆积重量小、吸水性强、滤水性差的特点,所以草类连续蒸煮器装备有:

①常压的双层预浸渍器,每层有两条螺旋输送器,用于均匀搅拌和输送原料。低压预浸器为双辊式。

②蒸汽吹料的高压进料器,其转子有两条互相垂直而互不相通的料腔,料腔垂直装料,旋转90°进入高压蒸汽将料片吃入蒸煮锅。

蒸煮工艺过程是将除尘后的草类料片经转子进料器连续定量进入预浸器与上面定量喷洒的热药液相混合,预浸温度在95℃左右,经过格仓低压进料器送入低压浸渍器中,用蒸汽加热浸渍使草片温度达到120℃左右后再经溜槽进入蒸汽高压进料器,其转子每转1周可进料4次。高压蒸汽阀的启用,由装在转子轴上的四个触点操纵,使进料与蒸汽吹入同步,排料系统同其他蒸煮设备,草类连续蒸煮器排料前要加入冷黑液稀释后再喷放。

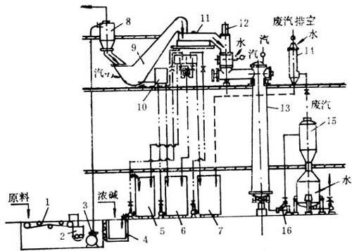
图6-3-6 草类连续蒸煮器

1-转子进料器 2-预浸渍器 3-低压进料器 4-低压浸渍器 5-高压进料器 6-蓄冷罐 7-蒸煮器 8-排料装置 9-网式浓缩器 10-喷放锅

图6-3-7 卡米尔式连续蒸煮器

1-木片库 2-机械给料器 3-汽蒸管 4-碱液和木片的给料器 5-白液与黑液的聚集槽 6-蒸煮锅 7-放锅器 8-碱液循环装置加热器 9-放锅槽 10-蒸锅松节油的低压蒸汽 11-白液 12-黑液 13-压力为0.12MPa的蒸汽 14-在压力0.11~0.12MPa下的黑液 15-纸浆 16-送洗浆车间 17-稀释用黑液

随便看

 

离鸟网收录3541549条中英文词条,其功能与新华字典、现代汉语词典、牛津高阶英汉词典等各类中英文词典类似,基本涵盖了全部常用中英文字词句的读音、释义及用法,是语言学习和写作的有利工具。

 

Copyright © 2004-2024 vtrois.com All Rights Reserved
更新时间:2026/4/9 0:40:23