网站首页  词典首页


请输入您要查询的字词:

 

字词 筛分设备
类别 中英文字词句释义及详细解析
释义

筛分设备


(一)FS21-FS24型滚筒式筛沙机

1.结构特点

(1)该机由滚筒筛、进出料罩、螺旋输送机及底架等组成。滚筒筛倾角3.5°,由三角带直接驱动,调速形式有电磁调速和变频调速二种。筒体转速5~15r/min可调。滚筒筛分段设有护罩,其上设有接除尘系统的排风口。

(2)筛孔的尺寸通常为Φ6.5mm、Φ12.5mm及Φ25mm三种规格。筛下的碎料由螺旋输送机收集并排出。

2.主要技术参数

筛沙技术参数见表9-8-13

表9-8-13 滚筒式筛沙机的技术参数

3.外形尺寸

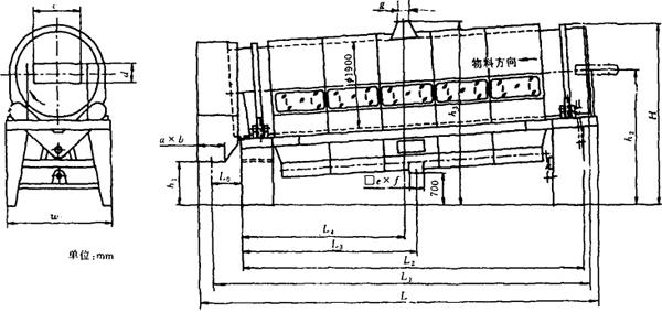
安装及外形尺寸见表9-8-14及图9-8-12所示。

表9-8-14FS21~FS26滚筒式筛沙机外形尺寸 单位:mm

注:不同厂家的产品尺寸略有变化。

4.滚筒式筛分机型号及生产厂家

见表9-8-15。

表9-8-15 国产滚筒式筛分机型号及生产厂家

(二)不配除尘系统的滚筒式筛沙机

1.结构特点

该机暂无型号,结构类同于FS21型筛分机,但筒体采用托轮摩擦驱动,筒体倾角5°,转动速度采用变频调速控制。筛孔尺寸按需要确定,不配除尘系统。

2.主要技术参数

主要技术参数见表9-8-16。

表9-8-16 滚筒式筛沙机技术参数

3.外形尺寸

外形及安装尺寸见表9-8-17及图9-8-13。

表9-8-17 滚筒式筛沙机安装尺寸 单位:mm

图9-8-13 滚筒式筛沙机外形图

4.生产厂家

北京长征高科技公司、秦皇岛烟草工业机械厂等。

(三)FS2A、FS2B(暂用型号)型滚筒式筛分机

1.结构特点

该机基本结构类同于FS21~FS24型滚筒式筛分机,筛分段护罩上设有有玻璃观察窗并有排尘接口。

筒体为固定转速,由托轮摩擦驱动。

2.主要技术参数

FS2A、FS2B型滚筒式筛沙机的主要技术参数见表9-8-18。

表9-8-18FS2A、FS2B滚筒式筛沙机技术参数

3.外形尺寸

安装及外形尺寸见表9-8-19和图9-8-14。

表9-8-19FS2A、FS2B滚筒式筛沙机安装及外形尺寸 单位:mm

图9-8-14 FS2A、FS2B滚筒式筛分机外形图

4.生产厂家

昆明船舶设备集团公司西南云水机械厂。

(四)振动筛

1.结构特点

(1)振动筛主要有摇臂式和弹片式两种(图9-8-15),主要由槽体、筛网、摇臂或弹片、偏心驱动装置、平衡体和机架组成。

图9-8-15 振动筛的结构形式

(2)该类设备筛网层数可在1~3层之间选择,同时可分出不同规格的物料。筛净率比滚筒式筛分机低。

(3)该机有水平式和倾斜式两种,倾斜式振筛斜角一般小于10°。

2.主要技术参数

该类设备的尺寸规格视需要确定,宽度一般为400mm,500mm,600mm,700mm,800mm,900mm,1000mm,1100mm,1200mm。

3.生产厂家

秦皇岛烟草工业机械厂、北京长征高科技公司、昆明船舶设备集团公司、张家口通用机械厂、铁道部徐州机械厂等。

随便看

 

离鸟网收录3541549条中英文词条,其功能与新华字典、现代汉语词典、牛津高阶英汉词典等各类中英文词典类似,基本涵盖了全部常用中英文字词句的读音、释义及用法,是语言学习和写作的有利工具。

 

Copyright © 2004-2024 vtrois.com All Rights Reserved
更新时间:2026/4/8 3:07:48