网站首页  词典首页


请输入您要查询的字词:

 

字词 脉冲电疗机
类别 中英文字词句释义及详细解析
释义

脉冲电疗机


(一)山医RM-1型脉冲电疗机外形:(图222)

图222 山医RM-1型脉冲电疗机

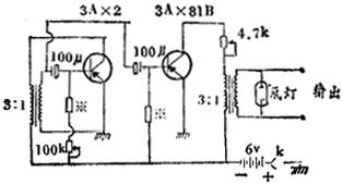
(二)脉冲电疗机构造原理:(图223)

图223 脉冲电疗机构造原理

(三)技术指数:

1.电源电压:6伏,(-)表示负极,(+)表示正极。

2.输出频率:40~3000次/分。

慢频:30~70次/分。

中频:100~200次/分。

快频:300次以上/分。

3.输出电压:6伏左右。

适量:病人最适宜的电量(小则刺激轻微,大则产生疼痛)。

稍强:较适量之电压稍强。

强:对病人有较强的刺激。

4.输出电压峰值:约100伏。

5.输出脉冲波型:尖峰状波。

(四)使用说明:

1.频率调节器:向左旋动为快,向右旋动为慢,并可通过板面空隙中指示灯指示快、慢。

2.电源开关与电压调节器:向上旋动为电压增大,向下旋动为减小。

3.输出插孔:将输出插头插入孔内,再将导线银夹,夹生针柄上,即为通电的输出线路。

4.指示灯:按闪亮次数指示所需的频率(在电压调节向上旋至最大时起辉)。

5.作用电极:红色导线为正极,蓝色导线为负极,一般负极放在主穴,应用电极板时,需放置水浸湿过的纱布,并固定于所需的部位上。

6.止痛作用时,多用强刺,快频率;瘫痪病人治疗时多用强刺,慢频率。

(五)注意事项:

1.电源开关接通后,电压调节应渐渐增大到所需强度,一般至病人有跳、胀、麻等感觉,但无疼痛时为宜。过弱则作用小。

2.若发现指示灯出现闪亮,但病人无刺激感觉时,则说明线路接触不良或断路,应立即减小电流,进行接线与接触点检查;若发现刺激时强时弱,可能是电源电压不足,应更换电池。

3.治疗前应向病人说明治疗方法和可能出现的有关正常反应。

4.两针做相应点左右同时刺激时,可能出现一侧反应明显,另一侧反应较差的现象,一般不影响治疗。

5.治疗结束后,应检查电源开关是否关闭,以免遗忘后浪费电池。

6.更换电池时,要注意正、负极,错接则可烧毁治疗机。外接电源时,也应严格注意正、负接线。

随便看

 

离鸟网收录3541549条中英文词条,其功能与新华字典、现代汉语词典、牛津高阶英汉词典等各类中英文词典类似,基本涵盖了全部常用中英文字词句的读音、释义及用法,是语言学习和写作的有利工具。

 

Copyright © 2004-2024 vtrois.com All Rights Reserved
更新时间:2026/4/8 17:45:48