网站首页  词典首页


请输入您要查询的字词:

 

字词 脱氯化氢法
类别 中英文字词句释义及详细解析
释义

脱氯化氢法


本方法是在规定温度的静态或动态气氛中,测定试样开始放出氯化氢所需的时间,或测定单位重量的试样在规定时间内放出氯化氢的量来评定其热稳定性。

(一)有关的标准

ISOR182-1970(E)用脱氯化氢法测定聚氯乙烯和有关共聚物及其混合料的热稳定性。

ASTMD793-49(70)含氯塑料短期热稳定性测试的标准方法。

DIN53381第一部分,氯乙烯聚合物和共聚物及其混合料热稳定性的测试。

TOCT14041-68用刚果红法测定聚氯乙烯和有关共聚物及其混合料的热稳定性。

SG22-73电缆工业用软聚氯乙烯的热稳定性测定。

(二)试验装置

图10-7-1 ISOR182刚果红法

1-塞子 2-玻璃管 3-试管 4-刚果红试纸 5-隔热板 6-试样 7-油浴

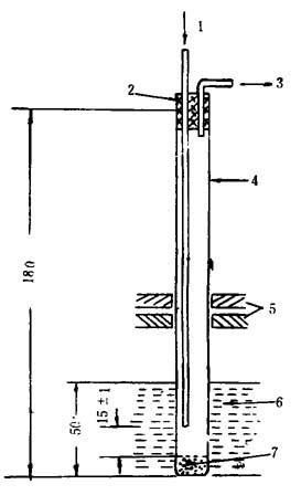
图10-7-2 ISOR182pH法反应管

1-气口体管 2-塞子 3-气体出口管 4-试管 5-隔热板 6-油浴 7-试样

图10-7-3 ISOR182pH测定池

1-玻璃电极 2-干汞电极 3-气体入口管 4-塞子 5-气体出口管 6-KCl溶液 7-玻璃池

图10-7-4 ASTM793-49(70)化学滴定法测试装置

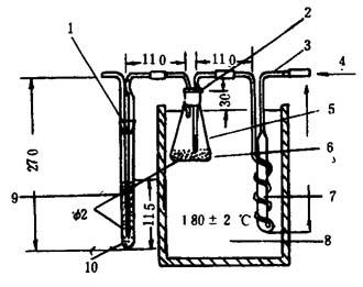
1-磨口玻璃塞或橡皮塞 2-橡皮塞 3-Φ6玻璃管 4-氮气入口 5-250毫升烧瓶 6-试样 7-预热器 8-油浴 9-NaOH吸收液4g/1 10-内径20

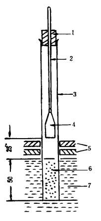
图10-7-5 DIN53381pH法反应管

1-气体入口管 2-塞子 3-气体出口管(接pH测定池的气体入口管) 1-试管 5-隔热板 6-油浴 7-试样

(三)试样

表10-7-5 试样

(四)测试条件和方法

表10-7-6 测试条件和方法

图10-7-6 刚果红法试验装置

1-温度计 2-加热器 3-油浴 4-刚果红试纸 5-试管 6-装料刻度 7-试样

表10-7-7 测试结果评价

随便看

 

离鸟网收录3541549条中英文词条,其功能与新华字典、现代汉语词典、牛津高阶英汉词典等各类中英文词典类似,基本涵盖了全部常用中英文字词句的读音、释义及用法,是语言学习和写作的有利工具。

 

Copyright © 2004-2024 vtrois.com All Rights Reserved
更新时间:2026/4/9 17:20:16