网站首页  词典首页


请输入您要查询的字词:

 

字词 膨化颗粒饲料机
类别 中英文字词句释义及详细解析
释义

膨化颗粒饲料机


(1)主要结构及操作工艺 上海、无锡、宁波等地生产的膨化颗粒机主要由进出料斗、膨化造粒腔、切粒机构、远红外辅助电加温时控装置、传动减速机构及机架等六大部分组成(图5-9)。

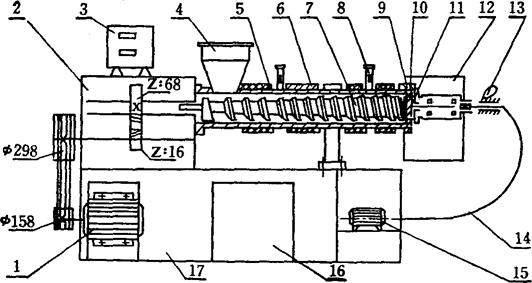
图5-9 膨化机结构图

1.主电动机J03-160S,15瓩,1460/转/分;2.减速箱;3.自动温度控制箱;4.加料斗;5.套筒;6.远红外加热元件;7.螺杆;8.温度表;9.模头锁紧螺帽;10.模头;11.切粒刀;12.出料斗;13.软轴锁紧手柄;14.软轴;15.切粒电动机J03-801,0.75瓩,1410转/分;16,电器控制箱;17.机架

膨化造粒腔是膨化机的主要工作部件,直接影响到膨化机的膨化性能和产量,同时也涉及到膨化机使用寿命的重要因素之一。造粒腔由三大部件组成:螺杆、外套筒、内套筒。螺杆由头、中、尾三段组成,三段用剪切凸肩连为整体。螺杆螺纹从头至尾的螺距是渐变的,螺纹深度也各不相同,而外径等同。

螺杆第一段称为进料段,螺槽较深,其主要作用是将配合原料定量向螺杆中段输送,产生挤压力。第二段称为捏和段,螺槽较前段浅,其作用是将输送来的原料进行压缩,并不断搅拌和捏和,在螺旋的剪切力作用下,物料分子间相互摩擦升温,使原料形成面团状,并含有大量蒸汽,为下段膨化作准备。第三段为段化段,螺槽更浅,由于这段螺纹压缩比大,剪切力大,物料间摩擦更激烈,捏和更充分均匀,使原料从面团状复性到粘流状。为了延长螺杆使用寿命,有关单位采用了喷焊步法工艺。目前喷焊后的螺杆工作寿命达1000小时以上,加工饲料25万斤以上。

整个造粒腔由两节外套筒用螺钉联接而成,整个造粒腔由四节内套筒用螺钉定位在外套筒上。

膨化颗粒饲料机的套筒是膨化造粒腔储存原料的容器,能承受100公斤/厘米2的压力,内套开螺槽是增加原料之间的摩擦力,防止螺杆抱料空转。

(2)主要技术性能(SLP-75型)

螺杆驱动功率:15千瓦

螺杆直径:75毫米

螺杆转速:180转/分

加温配备功率:7.2千瓦(生产前15分钟加温耗电量为7.2千瓦,实际生产中的耗电量为3千瓦)

切刀功率:0.75千瓦

淀粉含量:25%左右

产量:100-125公斤/小时

膨化率:95%以上

浮性率:95%以上

漂浮时间:16小时以上

模孔规格:Φ2.5、Φ3.5、Φ5毫米

外形尺寸:2100×550×1500毫米

长径比L/D:12

重量:800公斤

生产膨化饲料的必要条件是:

温度:125℃-150℃;

压力:40-60公斤/厘米2

水分:25-30%(总含水率);

淀粉:20%以上。

(3)成形工艺 含有一定量的淀粉质配合饲料原料,经搅拌机加水拌匀从加料斗进入造粒腔主体,由于螺杆、物料与套筒之间不断地产生挤压、剪切、摩擦作用,使筒内的工作压力与温度逐渐升高,水分均匀地分布在物料中,并使物料形态成粘流状,随着螺旋面旋转推向模头,当处于高压、高温状态下的物料经模孔喷出时,因机筒内压力、温度及大气中的压力、温度相差很大,使物料中水分迅速蒸发,体积开始膨胀至360克/毫升左右,即成为膨化饲料。

使用前准备:

①原料预先粉碎,清除金属屑末及硬性杂质。

②粉碎后的原料按配方的配比、定量加水搅拌3-5分钟,使含水率达到25%-30%,如谷物膨化原料(大米、玉米等),它的含水率应在14%左右,但升机时需要用含水率50%原料作引料,引料1.5-2.5公斤即可。

③开车前观察齿轮箱指示窗上的油面线(需超过)。

④开车前装上清理干净的阻力模板和出料模头,用锁紧螺母把模头紧固在套简上,然后装上轮轴,将定位销锁住,装上出料斗。

⑤开车前,调节好“温度指示调节仪”的定位指针(红色)至配合饲料或谷物食品所需要的温度,调节好移动指针(黑色)和车间内气温相同的度数。

操作顺序:

①接通电源开关,电压表读数应在350-400伏之间可以开车,低于350伏不能开车。

②用10-15分钟先将加热系统温度控制在130度左右,不能低于100度(模孔处),也不能高于180度。对于某些淀粉含量较低的配方,套筒起始温度稍高,应控制在150-180度。

③随着不断加热,指示温度的黑色指针逐步向红色指针移动。当两针重合时,加温自动停止,指示灯由绿变红。此时应观察目测温度表上的度数和自动温控度数是否相同,一般误差在±10度。

④空车运转不宜超过一分钟,正常启动后须将引料立即加入,然后将搅拌均匀的粉料装满料斗,均匀地进入套筒。

⑤饲料加工过程中,随时观察电压电流变化,尤其是电流变化。主电机工作电流一般在25A-27A,远红外加温电流15A(每组7.5A),总电流不应超过50A。

停机顺序:

①加工完毕前2-3分钟,先将“两位控制按钮”复回原位,温度指示调节仪的红、绿指示灯均熄灭,然后停止切粒电机,直至套筒内剩料挤完(即模孔不出料),再停止主电机的运转。

②停车后先拆卸出料斗和切刀软轴,然后用月牙板手将锁紧模头的锁紧螺帽松2-3圈,待机筒内的高压蒸汽先放后再拆下锁紧螺帽和模头。

③正常工作状态和拆卸模头时,不应站在模头正前方,注意安全。模头拆下后,用膨化过的颗粒料回加进料斗,开车2-3分钟,推出阻力模板,使套筒、螺杆中的残料排除。

④剩料排除后不必拆出螺杆,下次可以直接启动开车。如需拆卸清理螺杆,螺杆应吊放。在第二次开车前应先将清理干净的螺杆装入套筒,推到根部将内外键槽衔接到规定部位。如新机使用较紧时,可用铁锤敲几下,但需用木块垫在螺杆顶部。

⑤清理干净阻力模板、模头、模孔、出料斗及整机,下次使用。

(4)一般故障及排除方法 见表5-8。

表5-8 故障产生原因及排除方法

随便看

 

离鸟网收录3541549条中英文词条,其功能与新华字典、现代汉语词典、牛津高阶英汉词典等各类中英文词典类似,基本涵盖了全部常用中英文字词句的读音、释义及用法,是语言学习和写作的有利工具。

 

Copyright © 2004-2024 vtrois.com All Rights Reserved
更新时间:2026/4/8 0:00:49