网站首页  词典首页


请输入您要查询的字词:

 

字词 薯类淀粉加工装备
类别 中英文字词句释义及详细解析
释义

薯类淀粉加工装备


1 概述

薯类淀粉加工装备是指以薯类含淀粉植物为原料来加工生产淀粉的装备。我国薯类品种繁多,产量大,分布广。可供工业化加工淀粉的薯类有木薯、马铃薯、甘薯、芭蕉芋等。从原料形式分有鲜薯直接加工和用薯干片加工两种方式。

薯类具有谷类作物不可替代的栽培优势,它能稳产、高产,栽培适应性强,且单位种植面积产量高。据统计,单位面积淀粉产量是谷类的2倍,豆类的4~5倍。

利用薯干片为原料加工淀粉,解决了贮存运输问题,但生产工艺较鲜薯复杂,产品质量略低于鲜薯淀粉。

2 加工工艺

不同种类的薯类(鲜薯)淀粉加工工艺基本相同,只是在个别工艺环节上有区别。因此,本节仅以马铃薯为原料来介绍薯类淀粉加工装备。

2.1 马铃薯淀粉加工工艺

传统马铃薯淀粉加工工艺流程如图1-15-16所示。

图1-15-16 马铃薯淀粉加工传统工艺流程

本节介绍较为先进的马铃薯淀粉加工全旋流工艺。采用该工艺可一次同时完成渣(纤维)浆分离、蛋白质分离、脂肪和灰分分离以及淀粉洗涤等工序。从而简化了设备结构和工艺过程。

图1-15-17所示为马铃薯淀粉全旋流加工工艺流程。

图1-15-17 马铃薯淀粉全旋流加工工艺流程

2.1.1 清洗 清洗的目的是去除马铃薯所携带的泥砂及轻杂质(如秸秆、木片等)。清洗主要设备是清洗去石机。

2.1.2 粉碎 粉碎的目的是尽可能多地破坏马铃薯块茎细胞壁,使淀粉颗粒最大限度地游离出来。

粉碎主要设备为双级粉碎机或锉磨机。

2.1.3 全旋流分离 全旋流分离的目的是尽可能地将粉碎后得到的马铃薯浆料中的纤维、蛋白质、脂肪和灰分等从浆料中分离出去,以得到比较纯净的高质量淀粉。全旋流分离工作由一套全旋流工作系统完成,其可一次同时完成渣(纤维)浆分离、蛋白质分离、脂肪和灰分分离以及淀粉洗涤等工序。

全旋流分离主要设备为全旋流工作系统。该系统主要设备包括自清过滤机、旋流器机组和曲筛等。

2.1.4 精制 精制的目的是对旋流分离后的淀粉乳进行除细砂和细渣。该工序由除砂器和曲筛完成。其中,除砂器主要是清除淀粉乳中的细砂和其他相类似的杂质,除砂器一般采用两级串联。经除砂后的淀粉乳泵入曲筛,曲筛筛面除起到过滤作用外,同时还起到检验旋流分离器机组工作质量的作用。如果在筛面上有大量泡沫出现,说明给旋流分离器的供水不足,因而没有把蛋白质分离干净,应给旋流分离器加大供水量;如果在曲筛筛面上出现大量薯渣(纤维)堆积,说明旋流分离器机组中马铃薯浆料的供给量不足或者供料压力不足,应及时调整,直至理想状态。

2.1.5 脱水 脱水的目的在于脱去淀粉乳中过多的水分,以便于进行干燥处理。经脱水后得到含水率约为40%的湿淀粉。

该工序主要设备为卧式刮刀卸料离心机、三足式离心机或真空转鼓过滤机。

2.1.6 干燥 干燥的目的是使淀粉便于贮存和运输。对于马铃薯淀粉含水要求不超过20%。

在干燥过程中必须注意的是不能使淀粉颗粒的温度高于70~80℃,以免产生糊化现象。

该工序的主要设备是气流干燥机。

2.1.7 计量包装 经干燥以后的淀粉,为了使得淀粉的细度均匀,通常对淀粉进行过筛分级,筛网细度为100目,筛下物经计量后进行包装,即成为商品淀粉。

该工序主要设备为成品筛、重量计量器、缝包机等。

2.2 薯类(干片)淀粉加工工艺

薯类干片原料有甘薯干片、木薯干片等,本节将介绍木薯干片为原料的淀粉加工工艺。

图1-15-18所示为木薯干片淀粉加工工艺流程图。

图1-15-18 木薯干片淀粉加工工艺流程

2.2.1 破碎 破碎的目的在于尽可能地破坏木薯干片的细胞壁,使淀粉颗粒最大限度地游离出来,为提取淀粉创造有利条件。

要取得较高的淀粉收率,必须使用高效率的粉碎机,一般采用二级粉碎机来完成。粗粉碎机底筛孔径d=10~12mm;精粉碎机底筛孔径d=0.7~0.9mm。

该工序主要设备为锤片式粉碎机。

2.2.2 浸泡 浸泡的目的是使淀粉从细颗粒中分离出来。由于溶于水中的氢氰酸与铁反应成为亚氰化物(淡蓝色),所以浸泡桶采用不锈钢桶或衬树脂的铁桶或水泥池。浸泡过程中要经常换掉浸泡出的黄水,进行多次循环。这对提高淀粉质量和降低漂白药耗都有重要作用。

浸泡液采用自来水,常温,浸泡时间冬天约72h,夏天约48h。浸泡水更换次数随浸泡时间长短而变,一般应更换6~8次。

2.2.3 渣浆分离 为了使加工出的淀粉质量好,必须将木薯浆料中的渣(纤维)与淀粉乳分离。一般为两级分离,即分别采用80目和120目的离心筛进行粗、细分离。

该工序主要设备为立(或卧)式离心筛和曲筛。

2.2.4 蛋白分离 经过渣浆分离出来的淀粉乳,还含有蛋白质、氨基酸、微量元素等。为获得纯净的淀粉,必须将蛋白质等物质与淀粉乳分离,利用淀粉与蛋白质相对密度不同,通过离心机的离心力作用将蛋白质等分离出来。

该工序主要设备为碟片式离心机或旋流器。

2.2.5 漂白 由于干片生产出的淀粉白度较差,必须经过漂白后使其白度达到标准的要求。浸泡剂为自来水时,淀粉白度由漂白工序控制。漂白采用0.02%高锰酸钾溶液和0.04%硫酸溶液。每吨淀粉约耗高锰酸钾1.3kg,硫酸4.4kg。

2.2.6 脱水 经漂白后的淀粉乳浓度为20°Bé左右。脱水的目的在于脱去淀粉乳中过多的水分,以便进行干燥处理。经脱水后得到含水率约为40%的湿淀粉。

该工序主要设备是卧式刮刀卸料离心机。

2.2.7 干燥 干燥的目的是为了淀粉便于贮存和运输。对于木薯淀粉含水要求不超过13%。

在干燥过程中必须注意的是不能使淀粉颗粒的温度高于70~80℃,以免产生糊化现象。

该工序的主要设备是气流干燥机。

2.2.8 计量包装 经干燥以后的淀粉,为了使得淀粉的细度均匀,通常对淀粉进行过筛分级,筛网细度为100目,筛下物经计量后进行包装,即成为商品淀粉。

该工序主要设备为成品筛、重量计量器、缝包机等。

3 关键设备

3.1 除石机

除石机主要用于清除混杂在薯块中的石块以及其它重质杂物,如大块铁器等。

薯类淀粉生产中采用的除石机多为湿法去石,并与水力输送装置配套使用。它的工作原理及结构形式与甜菜除石机(参见第1篇第7章第1节)基本一样,本章不再详细论述。

除石机在使用中应注意水量的大小,通常情况下,薯块与水的比例为1∶5~6,用水与水力输送用水同源共用。

3.2 清洗机

马铃薯清洗机用于清除表皮上和窝眼里的杂物,如土粒、砂子、粘土、小草和叶等。图1-15-19所示为搅动杆式清洗机。该机由前槽和后槽两部分组成。前槽搅动杆全部沉入水中,后槽的搅杆一半沉入水中。马铃薯落入前槽,经搅杆搅动、重杂、石块、泥沙沉底,定期由砂石收集器8、11排出。轻杂质、叶蔓浮向水面,随水从溢水孔3排出。马铃薯由输送轮4从前槽送入后槽。洗净的马铃薯用斗式提升机送去加工。后槽底部是半圆柱形筛板,泥砂经筛孔落入砂石收集器8定期排出。

图1-15-19 搅动杆式清洗机

1-电机 2-前槽 3-溢水孔 4-输送轮 5-轴 6-后槽 7-斗式提升机 8、11-砂石收集器 9、10-格栅

3.3 双级粉碎机(图1-15-20)

图1-15-20 双级粉碎机结构示意图

1-齿爪盘 2-机壳 3-锤片盘 4-机架

双级粉碎机用于淀粉生产中对鲜薯块、薯干片的破碎,也可用于豆类的磨碎。双级粉碎机是一种组合式的粉碎机,由前级的锤片式粉碎机和后级的齿爪式粉碎机组合而成。该机可通过更换底筛获得所需的粉碎细度,淀粉游离率提高。前级的锤片粉碎主要是依靠高速旋转的锤片对物料的打击作用,使得物料分解为小块;第二级齿爪盘高速旋转,将已分解的小块状物料吸入到第二级壳体内,在其中受到高速运动的齿爪的反复撞击,直至破碎到一定的细度后,从底筛筛孔排出,从而达到破碎物料,并使淀粉与纤维分离的目的。

双级粉碎机转速较高,要求锤片及长短扁齿的线速度达65~75m/s之间,底筛筛孔直径视原料不同可在Φ1.5~Φ3mm之间选用。对于一些含纤维很高的原料如芭蕉芋、葛根等,也可采用缝隙宽度为2~4mm的条形筛。

3.4 锉磨机(图1-15-21)

图1-15-21 锉磨机

1-机壳 2、3-压紧装置 4-进料斗 5-转鼓 6-齿条 7-楔块 8-楔 9-轴 10-铰链 11-筛网

锉磨机又称刨丝机,用于鲜薯破碎。该机的优点是可避免对物料中的淀粉颗粒和纤维的过分破坏,淀粉游离率高,最高可达95%左右。

锉磨机破碎原理与其它类型的破碎设备不同,它是利用高速旋转的金属齿对鲜薯进行刨削而达到破碎目的。如图1-15-21所示,转鼓周围装有许多齿条6,这些齿条被钢制分隔楔块7固定在转鼓5上,锯齿高出楔块1.5~2mm。在外壳1侧面装有压紧齿刀,可用螺栓调节压紧齿刀与转鼓之间的距离,以调整破碎程度。在外壳下方设有不锈钢筛板,为保证物料的破碎细度和具有较好的通过率,筛片采用长孔形。

工作时,电机带动镶有齿条的转鼓5转动,鲜薯从进料斗4进入机内,先由齿刀与转鼓的锉擦作用进行预破碎,然后由高速旋转的转鼓连续对鲜薯进行刨削,使鲜薯块破碎成糊浆,通过筛孔而排出机外。留在筛板上的较大碎块被继续破碎,直至穿过筛孔为止。

该机转鼓转速为1450r/min左右,锯齿线速度可达50m/s。

在使用过程中,不宜在机内注水,同时严禁铁块、石块等进入机内,以免损坏机件。

3.5 旋流分离机

旋流分离机是以旋流器为主要工作部件的固-液两相分离机械。旋流分离机以其分离效率高、结构简单、占地面积小等特点,在淀粉加工业中的应用日益广泛。它可完成胚芽分离、麸质分离以及淀粉洗涤浓缩等分离工作。

旋流器为旋流分离机的工作部件,图1-15-22所示为旋流管结构及工作原理。料浆经输浆泵加压后以0.4~0.8MPa的压力从旋流管上部切向进入,料浆在入口处获得较高的初速,可达8~25m/s,进入型腔后即贴内壁高速旋转。由于受离心力的作用,料浆中的淀粉等重相成分逐步被分离移动到旋流的外层,从底流口排出形成底流。而轻相部分则从设置在内腔中央的溢流管中排出形成尾水。经过多次分离,底流可获得纯度很高的淀粉,而尾水可基本不含淀粉。

图1-15-22 旋流器工作原理图

旋流器的分离能力与其直径成反比关系。根据不同原料淀粉颗粒的粒径,用于淀粉分离的旋流器直径在10~50mm之间,因而单个旋流器的处理能力较小。实际生产中,是将数个旋流器并联组合使用,以满足生产能力的需要。

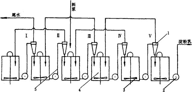
图1-15-23所示为旋流分离机组的工作原理图。

图1-15-23 旋流分离机组布置图

1-旋流器 2-输浆泵 3-搅拌装置 4-集料缸 5-管理系统

旋流分离机组采用五级分离与回收。自粉碎工序来的料浆进入第三级旋流器,分离后的底流进入第四级旋流器,尾水则回到第二级旋流器回收。经过三级分离、两级回收,淀粉逐级前移,最后从第五级旋流器底流口中排出,即可送到脱水工序。而汁水、纤维、蛋白等则从第一级尾水中排出,完成了淀粉的分离与洗涤。目前用于马铃薯淀粉的分离、洗涤和浓缩共需15级旋流器组成全旋流机组。

旋流分离机组在使用过程中,应注意保持进料压力的稳定及料浆和淀粉乳的浓度。同时,应根据各级底流的工作状态及时调整尾水的压力。

使用时,进机的料浆需经自清过滤机过滤除去杂质,以免堵塞管路。使用结束后,应及时用水清洗管路系统,以免淀粉和渣沉积而影响下一次的使用。

3.6 三足式离心脱水机

三足式离心脱水机是一种间歇操作的从悬浮液中分离出固形物的固-液两相分离设备。它具有结构简单、操作方便、分离时间可灵活掌握、滤渣能得到很好洗涤等特点,可用于淀粉乳的脱水,在中、小型淀粉厂中应用极为广泛。

三足式离心脱水机按卸料形式可分为上卸料和下卸料两种。图1-15-24所示为三足式卸料离心脱水机结构示意图。

图1-15-24 三足式离心脱水机

1-支柱 2-外壳 3-转鼓 4-滤液出口

工作时,待转鼓达到全速后,淀粉乳逐渐加入,经进料管到达全速运转的布料盘。在离心力的作用下,淀粉乳均匀地分布在转鼓内壁的过滤介质上,浆液穿过过滤介质经转鼓滤孔排出,流入底盘,从滤液出口4排出机外。淀粉颗粒则被截留在过滤介质上形成圆筒状滤饼。经过一段时间进料后,停止进料,让转鼓继续高速旋转一段时间,以充分地甩干水分,关闭主电机,将物料用人工从转鼓上部卸出。

随便看

 

离鸟网收录3541549条中英文词条,其功能与新华字典、现代汉语词典、牛津高阶英汉词典等各类中英文词典类似,基本涵盖了全部常用中英文字词句的读音、释义及用法,是语言学习和写作的有利工具。

 

Copyright © 2004-2024 vtrois.com All Rights Reserved
更新时间:2026/4/6 13:56:00