网站首页  词典首页


请输入您要查询的字词:

 

字词 轮碾机布置
类别 中英文字词句释义及详细解析
释义

轮碾机布置


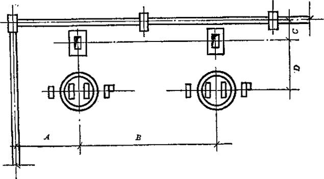
图7-14 轮碾、提升机布置图

图中 A≥3m:B≥6m:C≥2-2.8m。

本图为干法生产轮轮碾机的布置、若湿式轮碾机布置时,图A、B尺寸仍可作参考

随便看

 

离鸟网收录3541549条中英文词条,其功能与新华字典、现代汉语词典、牛津高阶英汉词典等各类中英文词典类似,基本涵盖了全部常用中英文字词句的读音、释义及用法,是语言学习和写作的有利工具。

 

Copyright © 2004-2024 vtrois.com All Rights Reserved
更新时间:2026/4/8 3:31:12