网站首页  词典首页


请输入您要查询的字词:

 

字词 输送设备
类别 中英文字词句释义及详细解析
释义

输送设备


(一)BS风力送丝设备

1.结构特点

(1)BS风力送丝设备主要由给料机、送料管、集丝箱、吸风管、调节阀、除尘器、风机及自控系统所组成。有单管送丝系统与成组送丝系统的区别。

(2)单管送丝系统主要用于6000支/min以上的卷烟机,最多8根送料管(8台卷烟机)与KAB给料机连接。送料槽中的送丝管呈V型排列,可对8台卷烟机同时送料。调节系统阻力,可达到一个恒定的输送气流速度。

(3)成组送丝系统适用于6000支/min以下的卷烟机,4根送丝管(四台卷烟机)为一组与一个控制系统连接。在KAB给料机上最多可连接四组卷烟机(每组4台,共16台)。按照依次输入的信号,向组里每一台卷烟机供应烟丝。

2.主要技术参数

(1)送料管数:单管送丝系统最多8根,成组送丝系统最多16根。

(2)每根管最大输送能力:10kg/min。

(3)输送风速:≥17.0m/s

(4)输送管径:Φ125mm,Φ110mm,Φ90mm。

(5)装机功率范围:10~40kW。

3.安装图示

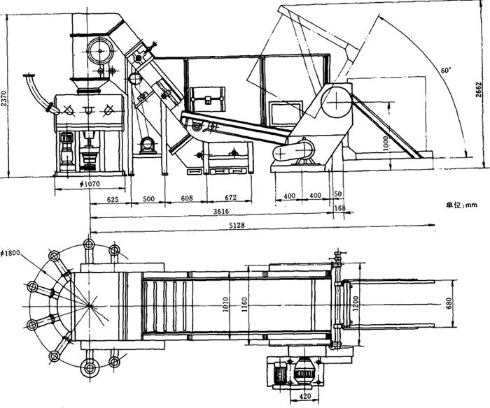
KAB送料机部分安装尺寸见图9-8-16所示。

图9-8-16 BS风力送丝设备KAB给料机安装图

4.生产厂家

德国豪尼公司。

(二)SF11风力送丝系统

1.结构特点

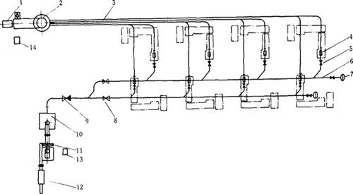
(1)该系统主要由喂丝装置、供丝转盘、吸丝管、落料管、气动阀、风量调节管、消音器、手动调节阀、除尘器、风机及控制系统组成(图9-8-17)。系统由支管向8台卷烟机供给烟丝。

图9-8-17 SF11型风力送丝系统示意图

1-喂丝机 2-供丝盘 3-吸丝管道 4-落料器 5-气动阀 6-引风管道 7,12-消音器 8,9-手动调节阀 10-除尘器 11-风机 13,14-控制柜

(2)喂丝装置可由翻箱装置加丝,亦可由输送机直接供给烟丝。供丝盘为圆形转盘。

(3)系统采用PLC控制,根据卷烟机需要烟丝的信号自动供给烟丝。

2.技术参数

每管供丝量:300kg/h。

给丝盘转速:20~50r/min。

送丝管直径:Φ86mm。

装机功率:喂丝机:2.67kW;

供丝盘:1.5kW;

除尘器:1.35kW;

风机:18.5kW;

落料器:8×0.05kW;

气动阀:8×0.05kW;

总功率:24.82kW。

3.安装图示

带翻箱装置喂丝机的外形及安装尺寸见图9-8-18。

图9-8-18 带翻箱装置喂丝机外形图

4.生产厂家

昆明船舶设备集团公司云水机械厂。

(三)SF12风力送丝设备

1.结构特点

(1)该设备基本结构与SF11型风力送丝设备相同,送丝管最多为16根,分为4组,能够同时向四台卷烟机供烟丝(图9-8-19)。

图9-8-19 SF12风力送丝设备系统示意图

1-料位控制器 2-振动喂丝机 3-烟丝落料器 4-吸丝管 5-气动阀 6-管道 7,11-消音器 8-重力调节阀 9-除尘器 10-手动调节阀 12-风机 13-除尘电控柜 14-风送系统电控柜

(2)振动喂丝机的料位由料位控制器控制,其上16只输送管呈矩形排列,可向16台卷烟机供丝。输送管道的风速由手动调节阀调节。

(3)整个系统由PLC控制,按照输入的信号向卷烟机料斗供丝。

2.主要技术参数

每管供丝能力:315kg/h。

输送管直径:Φ110mm。

装机功率:料位控制器:0.87kW;

喂丝机:0.75kW;

风机及除尘器:37.8kW;

烟丝落料器:0.1kW/台;

总功率:39.27kW。

压缩空气消耗(0.6MPa);

除尘器:160m3/h;

烟丝落料器:10m3/h(单台)。

3.外形尺寸

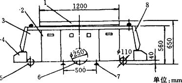
料位控制器及喂丝机安装外形尺寸见图9-8-20。

图9-8-20 喂丝机安装外形图

4.生产厂家

昆明船舶设备集团公司。

(四)其他风力送丝系统

见表9-8-20。

表9-8-20 风力式烟丝输送分配系统型号一览表

(五)机械式烟丝输送分配系统

见表9-8-21。

表9-8-21 机械式烟丝输送分配系统

(六)带式输送机

1.结构特点

带式输送机结构形式见图9-8-21及图9-8-22所示。

图9-8-21 带式输送机结构形式

图9-8-22 平型带式输送机常用形式

(a)直型 (b)凸型 (c)凹型

2.主要技术参数

带式输送机的主要技术参数见表9-8-22

表9-8-22 带式皮带机技术参数

3.外形尺寸

见图9-8-21。

(七)振动输送机

1.结构特点

(1)振动输送机结构类似振动筛,主要有弹片式和摇臂式两种形式,见本章四之(四)。

(2)振动输送机槽体上可加装气动或手动活门,实现多点送料。经特点设计的可加装金属探测器。

2.主要技术参数

振动输送机为非标准设备,其尺寸规格按工艺要求确定,斜角不超过25°,槽体长度不超过10~15m,不小于1.2m。槽体宽度一般在300~1200mm之间选择。其噪声一般不超过70dBA。

(八)自动导向车系统

自动导向车系统(AGVS-Automated Guided Vehicle System)由自动导向车(AGV和引导调度系统两大部分组成。在卷烟生产中可用于自动化仓库中实现自动入库和自动出库,在生产车间中用于原辅材料的自动输送。

1.自动导向车(AGV)

(1)结构和特点:AGV是以电池为动力,装有非接触导向装置。引导系统的作用是使AGV按设定的路线行走,调度系统用计算机集中管理多台车的运行。AGV的结构见图9-8-23及图9-8-24所示。

图9-8-23 铰轴转向式电磁引导三轮AGV结构

1-安全挡圈 2-认址线圈 3-失灵控制线圈 4-导向探测线圈 5-驱动轮 6-驱动电机 7-转向机构 8-导向伺服电机 9-蓄电池箱 10-车架 11-认址线圈 12-操纵显示板 13-后轮 14-制动电磁离合器

图9-8-24 差速转向式磁性引导六轮AGV结构

1-载物台和移载装置 2-电池 3-控制箱 4-安全挡圈 5-承重轮 6-驱动轮 7-定位装置 8-障碍检测红外或超声传感器

(2)几种AGV的性能参数见表9-8-24。

表9-8-24 几种AGV的主要技术参数

(3)生产厂家:见表9-8-24。

2.引导调度系统

(1)结构和特点:引导调度系统包括:中央计算机、实时管理和调度软件、地面或空间制导系统和定位标志、通讯设备。通讯设备有红外数据传输和无线电数据传输两种。地面引导系统分电磁引导、磁性塑胶带引导、光学引导和激光空间标志引导。自动导向车(AGV)的制导方式及特点见表9-8-23。

表9-8-23AGV的制导方式于特点

(2)引导调度系统的主要技术参数:主要技术参数有停车定位精度、最小转弯半径、最小运行偏摆、实时调度台数。

(3)生产厂家:见表9-8-24。

随便看

 

离鸟网收录3541549条中英文词条,其功能与新华字典、现代汉语词典、牛津高阶英汉词典等各类中英文词典类似,基本涵盖了全部常用中英文字词句的读音、释义及用法,是语言学习和写作的有利工具。

 

Copyright © 2004-2024 vtrois.com All Rights Reserved
更新时间:2026/4/6 22:09:47