网站首页  词典首页


请输入您要查询的字词:

 

字词 钢筋的计算
类别 中英文字词句释义及详细解析
释义

钢筋的计算


定额钢筋混凝土项目中的钢筋与铁件的含量与施工图规定的用量不同时,允许调整,其调整方法按下式计算。

钢筋(铁件)调整量=定额用量-图示用量×(1+损耗率)

①钢筋净用量 钢筋净用量即图示用量。

a.直钢筋(两端无弯钩):

直钢筋长度=构件长度-两端保护层厚式中保护层按2-17表计算。

表2-17 混凝土保护层最小厚度

注:(1)保护层厚度系指钢筋外边至构件外表面的尺寸。

(2)混凝土强度C18以上(200号)的预制构件,保护层可按表中规定减少5毫米,但对墙板及环形构件应保持不小于10毫米。

(3)预应力混凝土结构中的混凝土保护层厚度应按设计规定施工。

(4)在湿度环境下的结构(如浴池等)及与土直接接触的地下结构.其保护层厚度应增加5-10毫米。

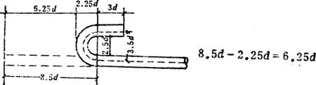
b.弯钩 钢筋弯钩形式有半圆弯钩、斜弯钩、直弯钩。半圆钩:半圆弯钩的长度为6.25d,如图2-34所示。

图2-34

直弯钩:直弯钩的长度为3d,如图2-35所示。

图2-35

图2-36

斜弯钩:斜弯钩长度为4.9d

7.12d-2.25d=4.87≈4.9d

钢筋实际长度的计算

图2-37

计算公式:

钢筋实际长度=l-2b+12.5d

式中 b-保护层厚度;

l-梁长。

c.弯起钢筋 其角度一般为30°、45°、60°。有关基本数值如表2-18。

表2-18 弯起钢筋基本数值表

注:弯起钢筋形状示意图(图2-38)。

图2-38

梁内弯起钢筋长度计算

〔计算例〕 某矩形梁长(l)4.5米,梁高(H)400毫米,钢筋直径为Ф14毫米,钢筋弯起角度30°,弯起形状如图2-39所示,计算钢筋总长度。

图2-39

式中 l-构件长度;2b-保护层厚度;d-钢筋直径;H′-弯起钢筋净高;

钢筋长度=4.5-2×0.025+2×6.25×0.014+2×(0.4-0.025×2)×0.268

=4.45+0.175+0.188=4.813m

弯钩及搭接

图2-40

表2-19 钢筋弯钩搭接长度计算表

箍筋长度计算

箍筋钩的长度一般为;

A等于或小于35厘米时增加10厘米;

A大于35等于或大于50厘米时增加12厘米;

A大于50厘米时增加15厘米。

图2-41

计算方法:

包围箍的长度=2(A+B)+钩长

开口箍的长度=2A+B+钩长

用于圆柱的螺旋箍,在柱的垂直高度每米范围内的长度计算公式为:

式中 h-为螺距;b-为保护层厚度;D-为圆柱直径;d-为钢筋直径。

表2-20 钢筋混凝土梁、板钢筋弯起增加长度表

注:(1)混凝土保护层,板为15毫米,梁为25毫米。

(2)表内H′栏为减去保护层弯起钢筋之净高

表2-21 钢筋绑扎接头最小搭接长度表

注:d为钢筋直径。

表2-22 焊接钢筋焊缝(搭接)长度表

注:d为钢筋直径

随便看

 

离鸟网收录3541549条中英文词条,其功能与新华字典、现代汉语词典、牛津高阶英汉词典等各类中英文词典类似,基本涵盖了全部常用中英文字词句的读音、释义及用法,是语言学习和写作的有利工具。

 

Copyright © 2004-2024 vtrois.com All Rights Reserved
更新时间:2026/5/25 13:08:58