网站首页  词典首页


请输入您要查询的字词:

 

字词 皮棉打包机
类别 中英文字词句释义及详细解析
释义

皮棉打包机cotton lint press

将松散的皮棉通过压缩打成紧包的一种包装机械。也可用于短绒和其他纤维性物料的包装。用其打成的棉包,便于贮存和运输,并有利于防火、防潮、防沾污和避免杂质混入。

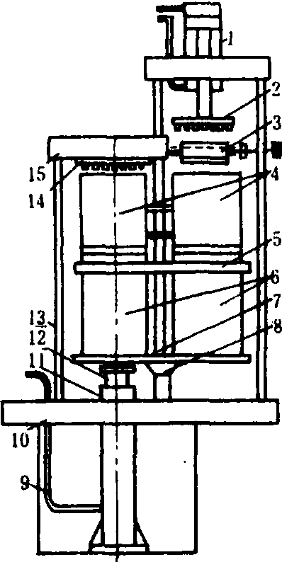
油压下顶式打包机

1.活塞油缸; 2.预压装置;3.喂棉装置; 4.上箱; 5.转盘;6.下箱; 7.转柱; 8.托架;9.油管;10.底梁; 11.油缸;12.柱塞; 13.立柱; 14.天板;15.顶梁


发展简史 20世纪30年代,液压打包机首先在美、英、苏等国开始使用。至60年代制造的打包机,顶压能力可达0.9~5兆牛,但生产中普遍应用的打包机仍压力小,打出的棉包密度低,致使棉包运输时车辆装载利用系数也偏低。70年代以后,液压打包机向着总压力加大,机械化自动化程度提高和安全可靠的方向发展,打出的棉包重量在200千克左右,可在国际市场上流通。如苏联的重型液压打包机的顶压能力达4.8~5.5兆牛,每个棉包重为210~250千克,密度500~600千克/米3;美国压缩高密度包的液压打包机的顶压能力可达6.85兆牛,包重227千克,密度517千克/米3,打出的棉包能满足装载运输要求。
中国从20世纪40年代开始自制木结构简易人力打包机,稍后发展了机械式绞车打包机,靠人力推动绞盘进行打包。50年代由人力推动改为畜力(牛和马)拉动,生产的棉包密度较低。60年代初发展为动力(柴油机、汽油机)拖动和电力驱动的机械式打包机。70年代研制液压打包机,并由人工操作逐步向自动化发展。80年代制造的液压打包机除铺包布、捆扎结扣、缝包头、计量和刷唛等需要人工操作外,其余工序均实现了自动操作,提高了生产效率,降低了劳动强度。1984年制造的315型液压打包机,能打出尺寸为1060×530×780毫米,重量200千克,密度456千克/米3的棉包。符合ISO国际会议提出的要求。
类型与结构 皮棉打包机按传动型式可分为机械式和液压式两大类。前者有齿条式、丝杆式和绞车式三种;后者有水压式和油压式两种。中国常用的打包机有人力电动两用绞车式、电动丝杆式和油压式三类,其中油压式打包机应用最广,按结构又有单箱和双箱转盘式、双箱或三箱推箱式之分。
皮棉打包机主要由喂料、预压和压缩成型三部分组成。单箱液压打包机只有一个棉包箱(压缩箱),喂料、预压和压缩成型都在同一位置进行;双箱液压打包机有两个并列的棉包箱,其中一个处于喂料和预压位置,另一个处于压缩成型位置,两个棉包箱交替换位,皮棉经喂棉装置送入预压装置下方的棉包箱,预压装置通过其踩压板对皮棉加压,使箱内皮棉密度提高到100~150千克/米3;棉包箱转到压缩成型位置后,将皮棉压缩到所需密度。然后打开箱门,由人工穿上钢丝(或钢带)加以捆扎后将棉包推出。有些皮棉打包机设有自动穿带机构和自动推包机构。液压打包机打出的棉包密度较大,包重一般为80~200千克。

世界主要产棉国的棉包尺寸及重量

国 别棉包尺寸(长×宽×高)
(毫米)
棉包体积
(米3)
棉包密度
(千克/米3)
包重
(千克)
中 国800×400×600
1060×530×780
0.192
0.438
442
456
85
200
苏 联970×530×780
970×595×735
0.400
0.424
425
507
170
215
美 国1397×533×660
1473×635×533
0.491
0.499
461
454
226.5
226.5
ISO/DP8115 1982、1985两次国
际会议提出的棉包尺寸
1060×530×780
1400×530×700
0.438
0.519
400~456
385~450
175~200
200~234

绞车式打包机 用动力或人力转动绞盘收卷钢丝绳,通过滑轮和连杆使千斤顶升起,压缩棉包箱中的棉纤维。绞车卷筒为一塔轮,使千斤顶的上升运动由快到慢,符合棉纤维被压缩时所需压力由小到大的压缩特性,功率变化较小,塔轮反转则千斤顶下落。绞车式打包机生产的棉包密度可达400千克/米3
油压式打包机 压缩装置(油缸)处于棉包箱顶部的为上压式,处于底部的为下顶式。以下顶式使用较多。油压下顶式打包机结构如图。由电动机驱动油泵,使高压油进入油缸,推动柱塞从下往上顶起,对棉包箱内棉纤维进行压缩。油缸柱塞压力为15~24兆帕,它匹配的是自动变量泵,泵的流量和压力,两者之间近似按恒功率关系变化,符合棉纤维压缩特性的要求。油压式打包机具有打包速度快,棉包压缩密度高(可达500千克/米3),安全可靠,操作简单并易实现自动化等特点,将逐渐取代机械式打包机。
棉包规格 世界各产棉国的棉包尺寸规格各不相同。中国、苏联、美国三大产棉国和ISO国际会议提出的棉包尺寸见上页表。

皮棉打包机ginned cotton packager

将轧花机轧出的松散而有弹性的皮棉加以压缩打成包的机械。动力打包机有机械传动和液压传动两类。包箱可分为单箱或双箱转盘式、三箱或四箱推箱式等几种。双箱液压转盘式的主要工作部分由包箱、踩压油缸、顶压油缸、液压和电器系统等组成。工作时,将皮棉装入包箱,启动踩压油缸对皮棉预压,经装、踩多次,当箱中皮棉达到规定重量后,便停止踩压,将包箱转动180°并使之定位,启动顶包油缸,用顶包活塞对皮棉进一步压缩,达到规定的压缩尺寸即自动停止,同时包箱箱门自动打开后将棉包捆好推出箱外,顶包活塞复位。两个包箱交替使用,踩包与顶包可同时作业。

随便看

 

离鸟网收录3541549条中英文词条,其功能与新华字典、现代汉语词典、牛津高阶英汉词典等各类中英文词典类似,基本涵盖了全部常用中英文字词句的读音、释义及用法,是语言学习和写作的有利工具。

 

Copyright © 2004-2024 vtrois.com All Rights Reserved
更新时间:2026/4/6 15:35:27