网站首页  词典首页


请输入您要查询的字词:

 

字词 纤毛与鞭毛
类别 中英文字词句释义及详细解析
释义

纤毛与鞭毛cilia and flagella

细胞表面含有复合微管的突起,是细胞运动和感受的细胞器。
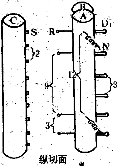
结构 由突出于细胞表面、包有细胞膜的毛杆部和埋于细胞质内的基体两部分组成。后者为中心体的衍生物,结构与中心粒相似,由9个三联微管围成一短柱状体,一端指向毛杆底部,它是纤毛或鞭毛的诱导发生中心。毛杆由9个二联微管围成一长柱状体,中央有两根单微管,称中央微管,整个结构呈9+2图形,称轴丝。
二联微管中的A管是完整微管,由13根原丝组成,B管为不完整微管,由10~11根原丝组成,另有3根与A管共有。A管上附有形状各异的外臂和内臂,分别由两种不同的动力蛋白组成。A管向包围中央微管外周的中央鞘伸出由辐蛋白组成的辐条,A管与相邻B管间则有由联接蛋白组成的联接。轴丝是本细胞器的运动部分,包在外面的细胞膜则称鞭毛膜或纤毛膜,为感受部分,尤其靠近细胞体的基部有项链状突起与内部轴丝有直接联系,似与调控运动有关(见图)。


轴丝结构图解


A. A管; B. B管; C.中央微管; D1.外臂;D2. 内臂; R. 辐条; S. 中央鞘; N. 联结


形态 纤毛与鞭毛的直径大致相同,为150~300nm,但长度和数量有别。纤毛长约1~10μm,鞭毛长于20μm,也有长达2mm者;纤多数量多,如纤毛上皮细胞约有300根,草履虫有3000根,箭管虫有14 000根。鞭毛一般只1~2根,亦有鞭毛数较多的情况,如原生动物鞭毛纲中的多鞭毛虫有4~8根,超鞭毛虫有几十至几百根,植物的精子中,水韭属有8根,木贼属有几十根,银杏有几百根,苏铁有几千根。有些动物具有巨型的鞭毛或纤毛,如瓜水母唇部有复合鞭毛,由3 500根轴丝组成,包在共同的鞭毛膜内,直径6~10μm,长60μm;栉水母的栉板上有1×105根纤毛,每根长约数厘米。锥虫和鳃隐鞭虫的鞭毛沿虫体中伸展,将细胞质膜拉成鞭毛波动膜,适于在粘稠度较大的环境中运动。纤毛虫中有多数以单根纤毛并合成的纤毛波动膜及由2~3排纤毛并合成的微膜板,还有由8~22根纤毛束合成的棘足,均为特殊的运动器,棘足适于在固态基质上爬行,如棘尾虫。
功能和分布 能感受外界的刺激,并对此作出运动反应。鞭(纤)毛作为运动细胞器,当生长在游离单细胞(如原生界个体及大多数动物和植物的精子)或小型细胞群体(如团藻和血吸虫毛蚴)表面时是泳动的推动器,生长在多细胞动物体腔、管状器官以及脑室和脊髓中央管内表面上皮细胞时,则能驱动腔内的液体、粘液和游离颗粒或细胞(如体液、脑脊液、尿液、痰液、食物颗粒、精液和卵)定向流动,故除运动之外,还具有参与循环、排泄、呼吸、摄食和生殖等功能。很多动物感受器中具有丧失运动功能的静止纤(鞭)毛,但仍保留感受功能(如昆虫化学感受器、脊椎动物内耳毛细胞和视杆细胞)。
运动机制 真核细胞的鞭(纤)毛为柔软而能弯曲的弹性体。鞭毛作波动式运动,动作方向与其长轴平行,类似摇橹动作,且各自独立调节方向和速度: 纤毛则作摆动式运动,动作方向与其长轴垂直,类似划桨动作。根据滑动学说,结合在轴丝外围二联微管中A管上的动力蛋白具ATP酶作用,它能与相邻二联微管的B管相连成横桥,并利用ATP水解能量引起相互位移,使鞭(纤)毛弯曲。原生动物四膜虫的外臂动力蛋白为分子量达1.95×106的复合体,由3条重链(分子量为4×105),3条中等链(分子量为1×105、8.5×104和7×104)和4条轻链(分子量为2×104)组成。分子的杆部基端附着在A管上,游离端则形成3个球头。球头部能结合ADP和ATP,并能水解ATP而使构象发生变化,故产生滑动运动。内臂的分子结构及作用不明。各纤毛间的协同作用很重要,在同步动作时必然产生细胞的跳跃运动,而在平滑持续前进时需要异步的变时协调作用,即每根纤毛既不妨碍其他纤毛的动作,又能最大限度地发挥推进力,于是纤毛群形成了摆动波。分同向和反向摆动,前者纤毛摆动与摆动波方向一致,后者方向相反。这种协调依靠每根纤毛基体上伸出的纤毛小根与外质中纵行的动纤丝相连,后者传导冲动以控制各纤毛的动作。鞭(纤)毛还能转换动作方式以改变细胞的运动方向,这决定于环境影响细胞膜电位的变化,改变Ca2+在细胞内的浓度,以调节鞭(纤)毛的动作。
随便看

 

离鸟网收录3541549条中英文词条,其功能与新华字典、现代汉语词典、牛津高阶英汉词典等各类中英文词典类似,基本涵盖了全部常用中英文字词句的读音、释义及用法,是语言学习和写作的有利工具。

 

Copyright © 2004-2024 vtrois.com All Rights Reserved
更新时间:2026/4/7 6:01:12